You probably heard that Oracle Autonomous Database (ADB) leverages machine learning to automate with traditional infrastructure related database administration tasks such as security, backups and patching.
No matter how well designed your database infrastructure is, performance and issues relating application or external components which make up the application ecosystem can still have an impact on end user response time or availability. Monitoring your database will allow you to identify symptoms and bottlenecks (eg. poorly written application SQL code, network response time, abnormal workload, invalid user connections).
Now that monitoring for Autonomous Database is available in Oracle Management Cloud (OMC), you can now monitor the Autonomous Database along with your other IT assets from the one management console.
OMC supports the Autonomous Database monitoring for both Autonomous Data Warehouse (ADW) and Autononous Transaction Processing (ATP).
Good News is that customers who are on OMC on OCI will be able to take advantage of this new feature!
(Sorry those who are on OMC OCI-Classic will have to wait until they migrate to OCI to get this feature)
See the following post, on how quickly and easy it is to setup in OMC.
MONITORING OF AUTONOMOUS DATABASE
Step 1
Login to OMC Console and from menu, navigate to Monitoring.

Step 2
- In the monitoring page, set the Global context for the Oracle Cloud Profile (eg. ADWPROFILE1). This will filter data that is in context to that entity or composite. All Entities (ADW instances) associated with the ADWPROFILE1 will be displayed.
- Click on topology icon to toggle display of topology view for the composite.
- Select an ADW instance to look at performance in further detail.

Step 3
We can now review the performance of the ADW instance.
- Note that the Global Context filter has been updated after drilling into the ADW instance.
- In addition, you can choose the time period you wish to review.
- Click on the Performance Charts tab to see the resource metrics collected for the ADW instance.

Step 4
- Click on the Performance Table tab
- If you want to display additional DB metrics, click on the Choose Table and choose from the available metrics.


Step 5
- Click on the Configuration tab
Here it lists useful configuration information on:
Database Name, License, CPU and Storage size for ADW instance

Step 6
- Click on the Related Entities tab
This shows all entities (or composites) that are related to this entity. - Click on the related (eg. ADWPROFILE1)

Step 7
- On the Composite monitoring page, you can see that you get a group view of all entities (ADW instances).
This view may be more preferable, if you want to look at multiple instances in one go rather than drilling into each instance.

DATABASE FLEET MANAGEMENT
Another relatively new feature is Database Fleet Management in OMC.
This allows you to monitor and manage all your Databases across on-premise, in Oracle Cloud and non-Oracle cloud.
Step 1
To access the Database Fleet Management page, select the Oracle Database menu option.

Step 2
Here you can see all databases in the fleet.
- Make sure you remove the Global Context Filter if you want to see all databases and not just databases associated with a composite (eg. ADWPROFILE1)
Here you can see the summary of databases group by Cloud or On-Premise Deployments. In addition, the page displays general health status, alert severities as well as Top Databases with Performance impact. - Next, select a a database instance to review the SQL performance.

Step 3
The following page summarizes the Databae activity, resource consumed and SQLs being monitored for the database instance.

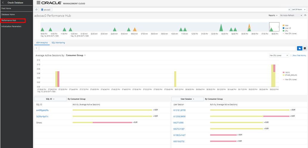
Step 4
Performance Hub page provides a current and historical view of Active Sessions and SQL IDs.

Step 5
Lastly, the supported Initialization Parameters can be updated through the Database Fleet Management page.
NOTE: Autonomous Databases may have a limited number parameters that can be updated. This is not a restriction of OMC but a restriction of the Autonomous Database.

This completes this post on Autonomous Database Monitoring.
One thought on “Why Would you Monitor an Autonomous Database?”